轻量易用的服务器监控神器-Beszel
本文最后更新于 2025-10-17,文章内容可能已经过时。
Beszel 介绍
Beszel 是一个轻量级服务器监控平台,包含 Docker 统计信息、历史数据记录和告警功能。
它配备友好的网页界面,配置简单,开箱即用。支持自动备份、多用户管理、OAuth 认证和 API 接口。

核心功能
轻量级:体积更小、资源占用更低
简单易用:配置简单,无需复杂手动设置
Docker 监控:记录每个容器的 CPU、内存和网络使用历史
智能告警:支持 CPU、内存、磁盘、带宽、温度及状态的阈值告警
多用户支持:普通用户管理自有系统,管理员可跨用户共享系统
OAuth / OIDC:兼容主流 OAuth2 提供商,支持禁用密码认证
自动备份:支持磁盘/S3 兼容存储的自动备份与恢复
系统架构
Beszel 由两个核心组件构成:中心(hub) 和 代理(agent)
中心(hub):基于 PocketBase 构建的 Web 应用,提供监控系统管理和可视化仪表盘
代理(agent):部署在被监控主机上,通过精简 SSH 服务向中心传输系统指标
快速上手
快速入门指南 及完整文档请访问官网 beszel.dev,几分钟即可完成部署。
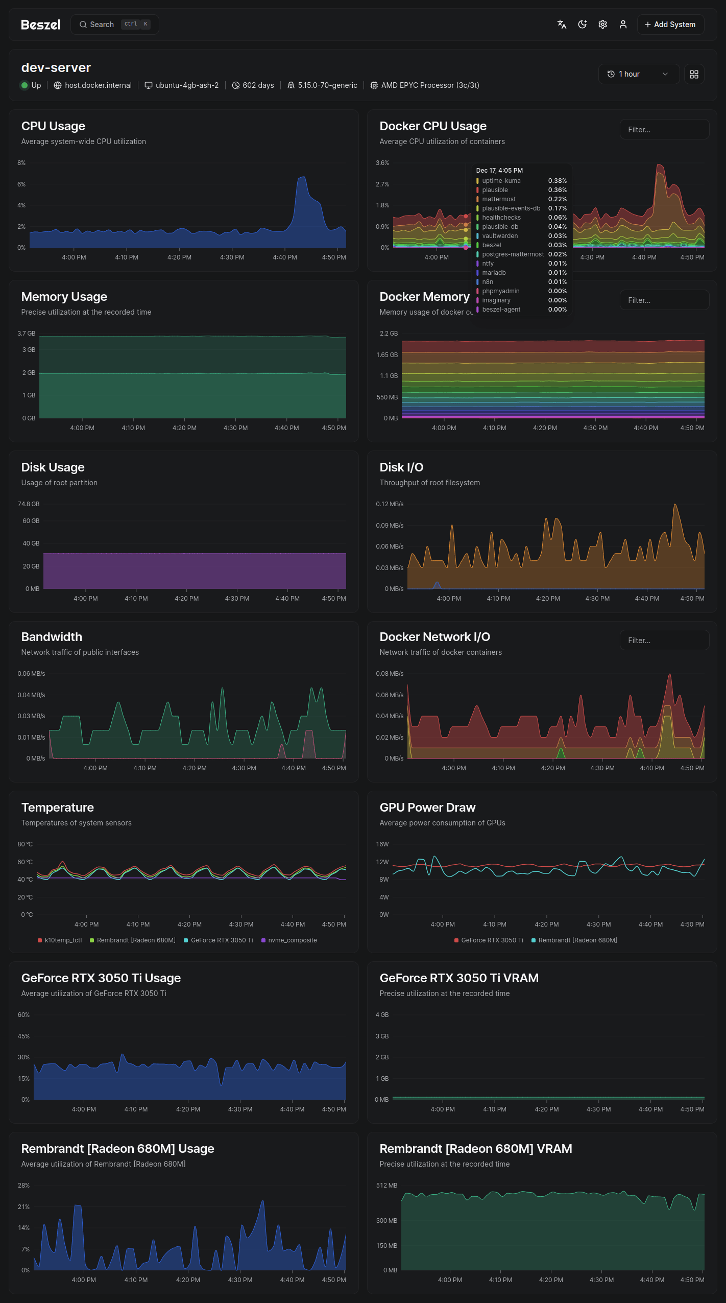
界面展示



支持监控指标
CPU 使用率 - 主机系统及 Docker/Podman 容器
内存使用 - 主机及容器(含交换分区和 ZFS ARC 缓存)
磁盘使用 - 主机系统,支持多分区/设备监控
磁盘 I/O - 主机系统,支持多分区/设备监控
网络流量 - 主机及容器
温度监控 - 主机传感器
GPU 指标 - 支持 NVIDIA 和 AMD(需使用二进制代理)
技术支持
提交新问题前请先查阅 常见问题库。

本文是原创文章,采用 CC BY-NC-ND 4.0 协议,完整转载请注明来自 纳思稻壳
评论
隐私政策
你无需删除空行,直接评论以获取最佳展示效果